
From building technology to production
Modular Solution Helps SMEs Save Energy
For many small and medium-sized enterprises (SMEs), getting started with energy management is difficult. High investment costs and a lack of expertise impede the implementation of relevant measures. A team of researchers aims to change this by developing a modular and thus cost-effective approach tailored to the needs of SMEs.
There is a lot of potential to save energy, and even small, inexpensive measures can have a huge impact. This is particularly apparent in industry, where a wide variety of facilities is used, ranging from building to production technology. Particularly for SMEs, it is, however, not always easy to identify where energy is being lost and what synergy effects could be exploited. On the one hand, installing new measuring systems and corresponding energy management software may lead to high investment costs. On the other hand, small enterprises often lack the necessary expertise to effectively use the results of such data collection.
Opening the door to digitalization and Industry 4.0
This is where the research project “KMUplus: Energy Intelligence” comes in, which aims to develop a modular energy management solution for SMEs, providing added value as part of a holistic digital transformation. In this project, experts from the five project partners, coordinated by BUILD.ING Consultants + Innovators GmbH, are developing a modular and thus cost-effective energy management solution tailored to the needs of SMEs. To enable a smooth transfer to practical applications and to test the system’s acceptance and suitability for everyday use, it is being tested in an enterprise.
“We aim to help raise awareness of the topic of energy, particularly among small and medium-sized enterprises, and to make it easier for them to get involved in energy efficiency,” says project leader Oliver Jainta. “A meaningful energy management system and successive linking of all relevant communication systems of an enterprise can sustainably increase its competitiveness in the manufacturing industry. Such an innovative infrastructure opens the door for these companies to digitalization and integration into Industry 4.0 standards.”
To tailor the energy management solution as precisely as possible to the requirements of SMEs in all industries, the researchers first established some basic benchmarks: what facilities do SMEs have in their inventory, how high is their energy consumption, and what are typical weak points and savings potentials? In combination with findings on typical functions of conventional energy management systems as well as on IT infrastructure and interfaces in SMEs, these data serve as a basis for the energy management system.
Virtual meters and mobile measurement kits facilitate energy management
To reduce the costs of measuring sensors, the researchers are using as many virtual meters as possible. To this end, the team has created data sets for standard consumers with typical parameters, energy consumption, and frequent errors. These data serve as the basis for virtual meters that can map the energy consumption of certain facilities as accurately as possible and – depending on their operating status – without the need for physical measurements. Ventilators, pumps, chillers, and certain production machines can thus be integrated into the energy management system at low cost. These findings were validated by on-site measurements conducted on the facilities of the industry partner. The measuring equipment developed as part of KMUplus was also used.

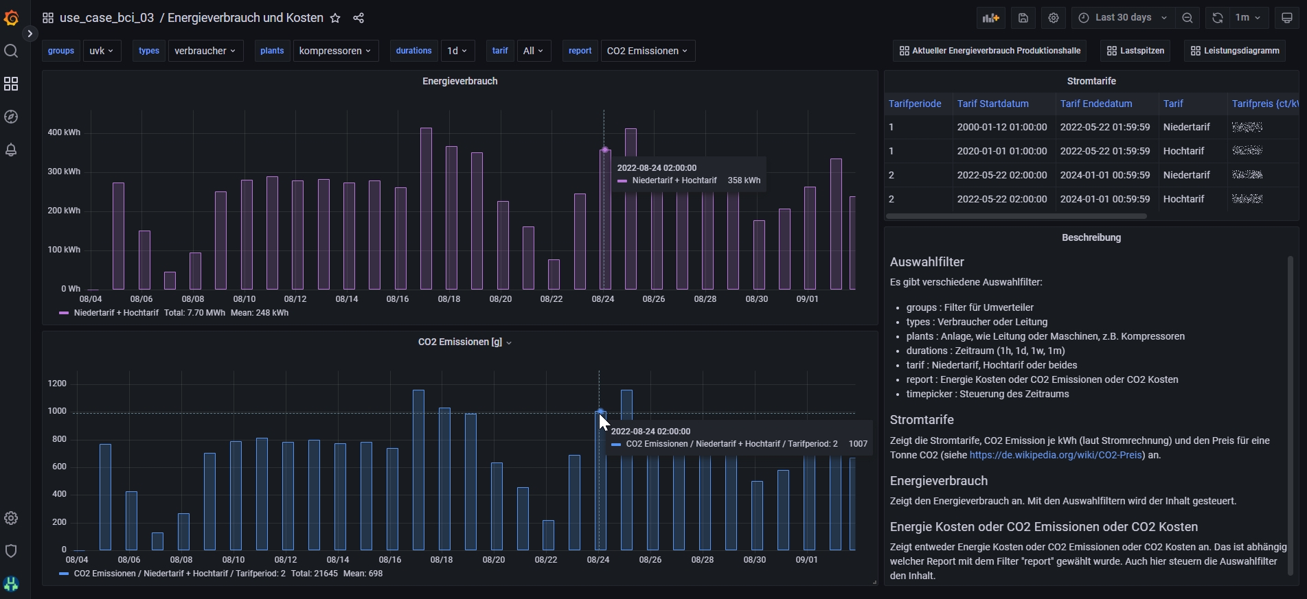
KMUplus dashboard: The dashboard provides an overview of the current energy consumption and used real power output of the individual machines and redistribution circuits in the production hall.
The researchers pursue two approaches: a mobile measuring device and fixed modular measuring equipment. The mobile device – a measurement kit – is used to record temperatures, volume flows, electric currents, voltages, phase shifts, etc., and store them in an integrated memory. This makes it possible to derive values such as comfort and indoor air quality. The kit has a modular design so that individual elements can be exchanged or added as required. The integrated software immediately evaluates the measurement results and visualizes them on a touch screen. The mobile measurement kit enables SMEs to collect measurement data in their facilities without the need for fixed sensors. These data can then also be included in the database of typical consumers and serve as a basis for virtual meters. They also provide information on which facilities should be retrofitted with fixed measuring equipment.
Identifying large energy consumers
The project partners also design the fixed measuring equipment in a modular way so that it can be optimally adapted to the needs of the respective enterprise. After analysing the relevant consumers in the enterprise, the KMUplus team installs the sensors that record energy flows and other relevant parameters. On a graphical user interface, the employees of the enterprise can observe the measured data, warnings, and notifications in real time, and conduct historical evaluations. This helps them to identify large energy consumers and take action to increase energy efficiency in the long term.
Helping SMEs take energy management into their own hands by providing information and achieving acceptance
Throughout the entire project, it is imperative for the researchers that their systems not only work in practice but that they are also accepted by the SMEs. This is why they work directly with the employees of the enterprises in various workshops. Their requirements for an energy management system, their practical experience, and their input concerning the software solution – including its interface design, usability, and data protection – are all considered during the development process.
The KMUplus team also develops guidelines to facilitate holistic energy data collection in small and medium-sized enterprises. These guidelines help SMEs take energy management into their own hands by providing them with information on critical consumers and measuring points, as well as with assistance in setting up data collection and data management processes. In addition, a detailed wiki is made available to the SMEs, which includes proposed solutions for various issues and problems associated with an energy management system. The wiki entries address the following issues:
-
Definition of energy management terms
-
Requirements from various energy management standards
-
Suggestions for introducing an energy management system in SMEs
-
Approach for developing an energy strategy to be pursued by the enterprise
-
Instruments for a continual improvement process
-
Information on structured energy data collection in enterprises
-
Structure that provides SMEs with a starting point for creating an in-house information system related to energy management
(Editorial note: After their publication, the corresponding links as well as information on guidelines, the website, and the wiki will be made available at energiewendebauen.de). (ks)